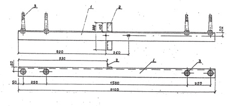
Траверсы ТМ-13 (проект 3.407.1-143.8.13) обеспечивают надежное крепление проводов к стойкам СВ в период проведения высоковольтных ЛЭП 6кВ-10кВ. Для крепления провода к стойке СВ105 требуется хомут типа Х-1, а к стойке СВ110 крепление выполняется хомутом типа Х-42. Хомуты заказываются и поставляются в отдельном прядке.
Имеющиеся на траверсе штыри предназначены для крепления изоляторов таких типов: ШФ10-Д, ШС10-Г, а так же типа ШФ20-В. Данное крепление требует использования колпачков: К-6 и К-7, К-9 и КП-22. Провод присоединяется к изоляторому вязками проволочной или спиральной (ВШ-1 или ПВС).
При производстве траверсы ТМ-13 применяется такой материал как углеродистая сталь, а антикоррозионные свойства придает битумный лак БТ-577, покрывающий всю поверхность.
Габариты изделия: 2100х150х300мм.
Вес: 32.6 кг
Спецификация траверсы ТМ-13:
| ПОЗИЦИЯ | НАИМЕНОВАНИЕ ДЕТАЛИ | КОЛИЧЕСТВО | МАССА, КГ |
| 1 | Уголок 100х100х8 ГОСТ8509-86 | 1 | 32.6 |
| 2 | Штырь Ш-24-К-30 ГОСТ 34-13-931-86 | 4 | |
| 3 | Уголок 50х50х5 ГОСТ8509-86 | 1 |
